Create a sub dataset by clicking “Add Dataset” in the top right. These will be new mount points for network shares.

Enter a name and change the dataset preset to “Multiprotocol”. Select the options needed for this dataset.

Start the needed services if they are not running yet.

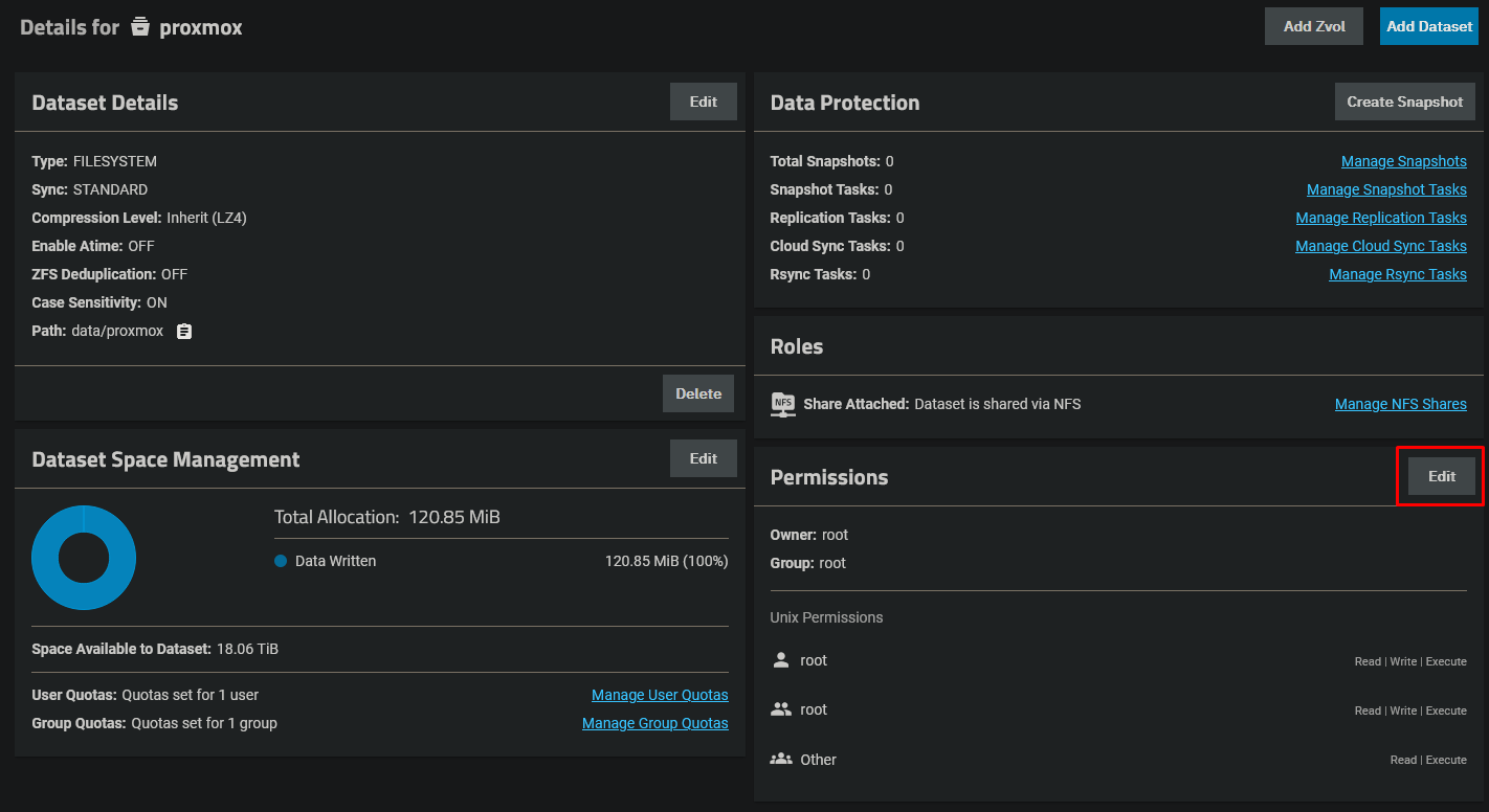
Click on “Edit” at permissions to change the owner to proxmox.

Apply the following settings.
